Enreach Info
Enreach Info
  • Updated

General Information

SwyxON Live Metrics is an Add-on that provides real-time access to performance and operational data of a SwyxON tenant. With SwyxON Live Metrics, administrators and operations teams gain full transparency into the health, usage and performance of their UC tenant in the SwyxON environment. The Add-on supports proactive monitoring, faster troubleshooting, and data-driven capacity planning by making relevant metrics available for dashboards, alerts, and long-term analysis.

 

Let's get technical

SwyxON Live Metrics is an Add-on which provides a Prometheus-Metrics Endpoint for UC tenants. It publishes a specific set of SwyxWare performance counter in the prometheus metrics format. When deployed, the UC tenant exposes a new TCP port where customers can retrieve the metrics using HTTP GET requests. The endpoint is available via HTTPS only and needs authentication.

 

Purpose

Allow Swyx UCT administrators to setup monitoring / alerting systems to monitor their UC tenants.

SwyxON Live Metrics expose a  speicfied set of the available performance counter. Mapping information and description on the available performance counters (metrics) depends on the configuration of a tenant as well as on the version. This Information can be found in the attachment

 

Quickstart

The easiest way to check the Add-on is to:

  1. Create an UC Tenant or use an existing one in SwyxON

  2. Install the SwyxON Live Metrics Add-on and choose a username and password. The port will be created by the system automatically. [Individual for each UCT]

  3. The Add-on will create a port mapping from outside (individual TCP port) to the inside metrics exporter service

  4. After the Add-on has been installed the endpoint is shown

    Example:image-20251209-142721.png

     

  5. Call the windows exporter endpoint with https://<EndpointAddress:Port>/metrics

  6. Login with the configured username + password

  7. Available metrics are listed

    image-20251209-142939.png

     

Detailed E2E Usage example

The SwyxON Live Metrics Add-on will expose a specific subset of SwyxWare Performance Counter in a Prometheus format as described above. In order to be able to visualize these data, proper visualization solution must be installed and set up.

This article describes an example to do it with Grafana. 

If you need a detailed description on how to setup docker or install Ubuntu, please refer to the official documentation. Ubuntu | Docker Docs

 

Prerequisites to use SwyxON Live Metrics Add-on with Grafana

  1. Ubuntu Server is installed and reachable in the network

  2. Docker Engine is up and running

Setup Grafana with Docker Compose

  1. Login to Ubuntu server

  2. Create a new folder in and copy the attached files

    1. prometheus.yaml → Prometheus configuration

    2. docker-compose.yaml → Docker compose which creates a container for Grafana and Prometheus

  3. Edit prometheus.yaml and add the details for your UC Tenant

    1. targets = Endpoint of SwyxON Live Metrics Add-on

    2. username = configured username for the SwyxON Live Metrics Add-on

    3. password = configured password for the SwyxON Live Metrics Add-on

  4. Run docker compose up -d --force-recreate

    1. This command creates and starts a Grafana and Prometheus container on the Ubuntu Server

  5. Open a browser and navigate to <IP of Ubuntu Server>:3000

  6. Login with admin:admin and create a new password

  7. Navigate to Connections → Data sources

  8. Add a new data source. Choose Prometheus and add your Ubuntu server IP with port 9090 (default Prometheus exporter port)

    image-20251209-145329.png

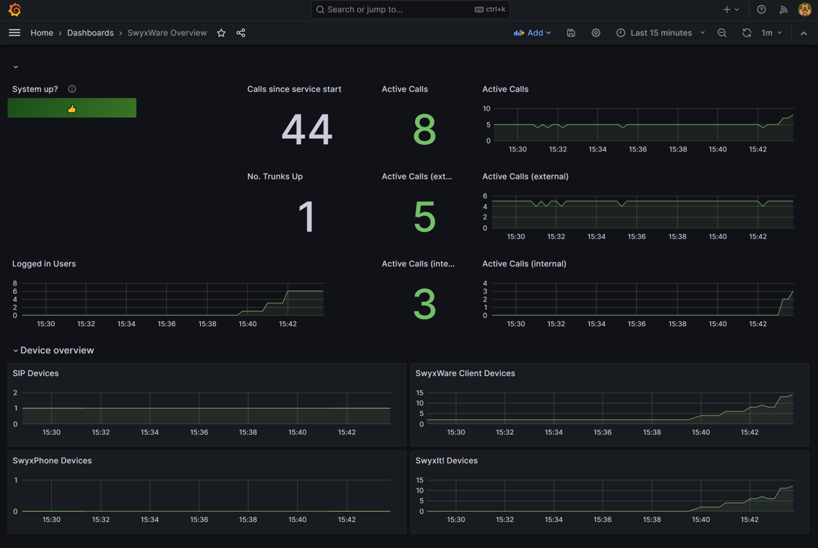
  9. Navigate to Dashboards and import a .json file. The sample dashboard which is delivered to customers for quick start can be used.

    SwyxWare Overview.json

     

  10. After importing the dashboard it should look like this(but of course with users etc. logged in):

 
image-20251209-151354.png

Optional: The docker compose file is not configured to automatically launch the docker containers after a server restart. If you wish to behave it like this you can add it to your docker compose file for all container, which should start automatically.
restart: unless-stopped

Debugging

In case of any problems start debugging the components separtely.

  1. Is the SwyxON Live Metrics Add-on working correctly? → You should be able to login via browser to the endpoint to check that prometheus is running on the UC Tenant and that it delivers data

  2. Is the Prometheus container running correctly on your Ubuntu Server? → Navigate to the configured endpoint in prometheus.yaml. You should see something like this

    image-20251209-150141.png

 

Useful URLs

 

 

 

Description

 

Link to maintainer

 

Prometheus

Prometheus is an open-source monitoring and alerting toolkit designed for collecting and storing metrics data.

https://prometheus.io/

Grafana

Grafana is an open-source platform used for data visualization and monitoring, allowing users to create interactive dashboards that display data from various sources like databases and applications.

https://grafana.com/

Was this article helpful?

0 out of 0 found this helpful

Have more questions? Submit a request

Comments

0 comments

Please sign in to leave a comment.