Enreach Info
Enreach Info
  • Aktualisiert

Allgemeine Informationen

SwyxON Live Metrics ist ein Add‑on, das Echtzeitzugriff auf Leistungs‑ und Betriebsdaten eines SwyxON‑Tenants bietet. Mit SwyxON Live Metrics erhalten Administratoren und Betriebsteams volle Transparenz über Zustand, Nutzung und Performance ihres UC‑Tenants in der SwyxON‑Umgebung. Das Add‑on unterstützt proaktives Monitoring, schnellere Fehleranalyse und datengetriebene Kapazitätsplanung, indem relevante Metriken für Dashboards, Warnmeldungen und langfristige Auswertungen verfügbar gemacht werden.

 

Technische Details

SwyxON Live Metrics ist ein Add‑on, das einen Prometheus‑Metrik‑Endpunkt für UC‑Tenants bereitstellt. Es veröffentlicht einen spezifischen Satz von SwyxWare‑Performance‑Counter im Prometheus‑Metrikformat. Nach der Bereitstellung, stellt der UC‑Tenant einen neuen TCP‑Port zur Verfügung, über den Kunden die Metriken per HTTP‑GET‑Requests abrufen können. Der Endpunkt ist ausschließlich per HTTPS erreichbar und benötigt Authentifizierung.

 

Zweck

Ermöglichen, dass Swyx‑UCT‑Administratoren Monitoring‑ und Alarmierungssysteme einrichten können, um ihre UC‑Tenants zu überwachen.

SwyxON Live Metrics stellt einen definierten Satz verfügbarer Performance‑Counter bereit. Informationen zu Mapping und Beschreibung der verfügbaren Performance‑Counter (Metriken) hängen von der Konfiguration und Version des Tenants ab. Diese Informationen befinden sich im Anhang.

 

Quickstart

Der einfachste Weg, das Add‑on zu testen:

  1. Einen UC‑Tenant erstellen oder einen bestehenden in SwyxON verwenden
  2. Das Add‑on SwyxON Live Metrics installieren und Benutzername + Passwort festlegen. Der Port wird automatisch vom System erstellt (individuell für jeden UCT)
  3. Das Add‑on erzeugt ein Port‑Mapping vom externen (individuellen TCP‑Port) zum internen Metrics‑Exporter‑Service
  4. Nach der Installation wird der Endpunkt angezeigt

    Beispiel:image-20251209-142721.png

  5. Den Windows‑Exporter‑Endpunkt über https://<EndpointAddress:Port>/metrics aufrufen.
  6. Dann mit dem konfigurierten Benutzernamen und Passwort anmelden.
  7. Die verfügbaren Metriken werden angezeigt.
    image-20251209-142939.png

 

Detailliertes E2E‑Nutzungsbeispiel

Das Add‑on SwyxON Live Metrics stellt eine spezifische Auswahl von SwyxWare‑Performance‑Counter im Prometheus‑Format bereit, wie zuvor beschrieben. Um diese Daten visualisieren zu können, muss eine geeignete Visualisierungslösung installiert und eingerichtet werden. Dieses Dokument beschreibt ein Beispiel mithilfe von Grafana.

Wenn du eine detaillierte Beschreibung für das Setup von Docker oder die Installation von Ubuntu benötigst, verweise bitte auf die offiziellen Dokumentationen Ubuntu | Docker Docs

 

Voraussetzungen für die Nutzung von SwyxON Live Metrics mit Grafana

  1. Ubuntu Server ist installiert und im Netzwerk erreichbar
  2. Docker Engine läuft
 

Grafana per Docker Compose einrichten

  1. Auf dem Ubuntu‑Server anmelden
  2. Einen neuen Ordner erstellen und die bereitgestellten Dateien hinein kopieren:
    1. prometheus.yaml → Prometheus‑Konfiguration

    2. docker-compose.yaml → Docker‑Compose‑Datei, die Container für Grafana und Prometheus erstellt

  3. Die Datei prometheus.yaml editieren und die Details des eigenen UC‑Tenants eintragen:
    1. targets = Endpunkt des SwyxON‑Live‑Metrics‑Add‑ons

    2. username = konfigurierte Zugangsdaten

    3. password = konfiguriertes Passwort

  4. Ausführen docker compose up -d --force-recreate
    1. Dieser Befehl erstellt und startet die Grafana‑ und Prometheus‑Container
  5. Browser öffnen → http://<IP-des-Ubuntu-Servers>:3000
  6. Login mit admin:admin, dann neues Passwort festlegen
  7. In Grafana navigieren zu: Connections → Data sources
  8. Neue Data Source hinzufügen → Prometheus auswählen und die Server‑IP mit Port 9090 eintragen

     

    image-20251209-145329.png

  9. Unter Dashboards ein .json‑File importieren
    1. Beispiel: SwyxWare Overview.json (als Quickstart mitgeliefert)
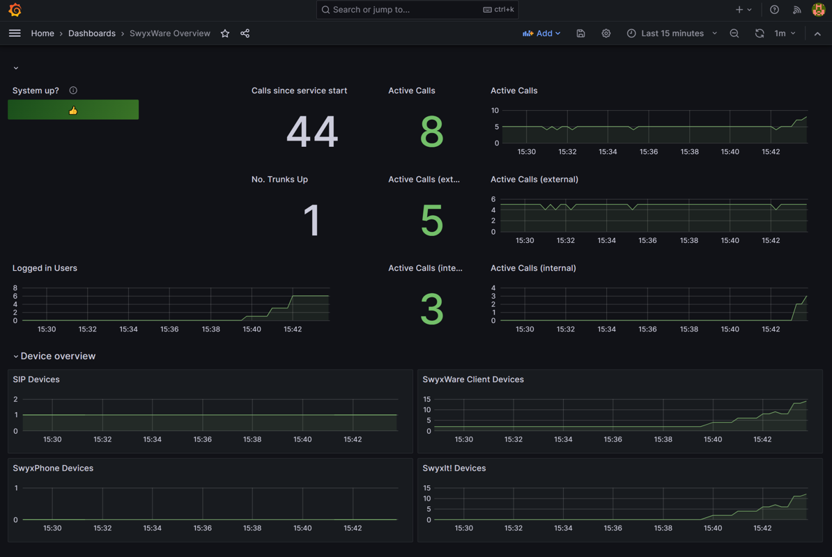
  10. Nach dem Import sieht das Dashboard etwa so aus (mit Live‑Daten selbstverständlich unterschiedlich):
 
image-20251209-151354.png

Optional: Die Docker‑Compose‑Datei ist nicht so konfiguriert, dass die Container nach einem Server‑Neustart automatisch starten. Wenn dieses Verhalten gewünscht ist, kann für alle entsprechenden Container folgendes ergänzt werden:

restart: unless-stopped

Debugging

In case of any problems start debugging the components separtely.

  1. Funktioniert das SwyxON‑Live‑Metrics‑Add‑on korrekt?
    → Per Browser in den Endpunkt einloggen. Dort sollte Prometheus laufen und Daten ausliefern.
  2. Läuft der Prometheus‑Container korrekt auf dem Ubuntu‑Server?
    → Den in der prometheus.yaml konfigurierten Endpunkt im Browser öffnen.
    Die typische Prometheus‑Weboberfläche sollte angezeigt werden.

    image-20251209-150141.png

 

Nützliche URLs

 

 

 
Beschreibung
 

Link

 

Prometheus

Prometheus ist ein Open‑Source‑Toolkit für Monitoring und Alerting, das Metriken sammelt und speichert.

https://prometheus.io/

Grafana

Grafana ist eine Open‑Source‑Plattform für Visualisierung und Monitoring. Benutzer können interaktive Dashboards erstellen, die Daten aus verschiedenen Quellen anzeigen.

https://grafana.com/

War dieser Beitrag hilfreich?

0 von 0 fanden dies hilfreich

Haben Sie Fragen? Anfrage einreichen

Kommentare

0 Kommentare

Bitte melden Sie sich an, um einen Kommentar zu hinterlassen.