SwyxON Live Metrics Addon

Jürgen Schnitzler
Jürgen Schnitzler
  • Aktualisiert

SwyxON Live Metrics erweitern wir die Plattform um eine leistungsstarke Monitoring-Komponente – ideal für unsere Partner und anspruchsvolle Umgebungen.

Was bietet das Add-On?

  • Bereitstellung eines Prometheus Metrics Endpunkts für UC-TenantsZugriff auf zentrale Leistungsindikatoren der Swyx-Plattform
  • Sichere Bereitstellung via HTTPS + Authentifizierung
  • Abruf der Daten per HTTP-GET
  • Visualisierung & MehrwertIn Kombination mit Tools wie Grafana können Kunden:
  • Individuelle Dashboards erstellen
  • Systemzustände in Echtzeit überwachenPerformance-Analysen durchführen
  • Proaktiv auf Probleme reagieren

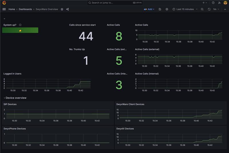
Und so könnte ein Live Dashboard für einen oder mehrere SwyxON Tenants in Grafana aussehen:image-20251209-151354.png

Welche Daten über den Live Metrics Endpunkt eines Tenants zur Verfügung gestellt werden sowie weitere Informationen, finden Sie in dem folgenden Helpcenter Artikel:

 https://service-de.enreach.com/hc/de/articles/25428084730524-SwyxON-Live-Metrics

Das Addon ist kostenpflichtig und kann pro SwyxON Tenant hinzugebucht werden.

War dieser Beitrag hilfreich?

0 von 0 fanden dies hilfreich

Haben Sie Fragen? Anfrage einreichen

Kommentare

0 Kommentare

Zu diesem Beitrag können keine Kommentare hinterlassen werden.