SwyxON Live Metrics Addon

Jürgen Schnitzler
Jürgen Schnitzler
  • Updated

With SwyxON Live Metrics, we are extending the platform with a powerful monitoring component – ideal for our partners and demanding environments.

What does the add-on offer?

  • Provision of a Prometheus metrics endpoint for UC tenants
  • Access to key performance indicators of the Swyx platform
  • Secure delivery via HTTPS with authentication
  • Data retrieval via HTTP GET requests

Visualization & Added Value

In combination with tools like Grafana, customers can:

  • Create custom dashboards
  • Monitor system status in real time
  • Perform performance analyses
  • Proactively respond to potential issues

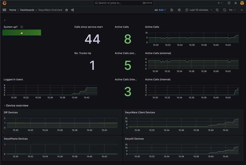
A sample live dashboard for one or multiple SwyxON tenants in Grafana could look like this:
 image-20251209-151354.png

Further Information

Details on the available metrics per tenant and additional information can be found in the following Help Center article:
https://service-de.enreach.com/hc/de/articles/25428084730524-SwyxON-Live-Metrics

Was this article helpful?

0 out of 0 found this helpful

Have more questions? Submit a request

Comments

0 comments

Article is closed for comments.